UTILIZAÇÕES - Abastecimento
LOCALIZAÇÃO
Distrito - Viseu
Concelho - Viseu
Local - Fagilde
Bacia Hidrográfica - Mondego
Linha de Água - Rio Dão
DADOS GERAIS
Promotor - INAG
Dono de Obra (RSB) - Serviços Municipalizados de Viseu
Projectista - Hidroprojecto
Construtor - Zagope, SARL
Ano de Projecto - 1979
Ano de Conclusão - 1984
CARACTERÍSTICAS HIDROLÓGICAS
Área da Bacia Hidrográfica - 428 km2
Precipitação média anual - 483 mm
Caudal de cheia - 547 m3/s
Período de retorno - 100 anos
CARACTERÍSTICAS DA ALBUFEIRA
Capacidade total - 3840 x 1000m3
Nível de pleno armazenamento (NPA) - 310 m
Nível de máxima cheia (NMC) - 311,6 m
Nível mínimo de exploração (Nme) - 300 m
CARACTERÍSTICAS DA BARRAGEM
Betão - Contrafortes+Arco
Altura acima da fundação - 27 m
Altura acima do terreno natural - 18,5 m
Cota do coroamento - 312,5 m
Comprimento do coroamento - 63,3 m
Largura do coroamento - 2 m
Fundação - Granito
Volume de betão/Alvenaria - 8,94 x 1000 m3
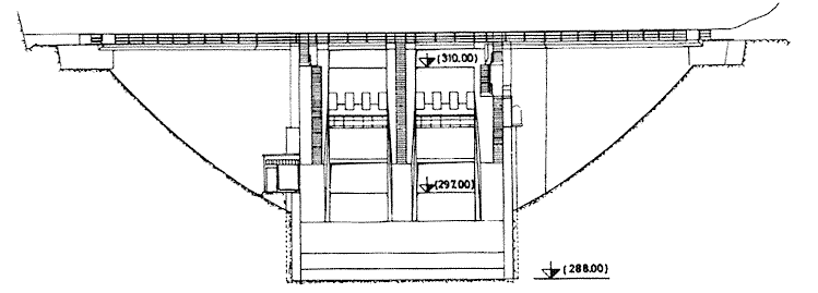
DESCARREGADOR DE CHEIAS
Localização - No corpo da barragem
Tipo de controlo - Controlo misto
Tipo de descarregador - Sobre a barragem + orifícios
Cota da crista da soleira - 297 m
Desenvolvimento da soleira - 6 m
Comportas - 2 comportas segmento
Caudal máximo descarregado - 515 m3/s
Dissipação de energia - Conchas de rolo
DESCARGA DE FUNDO
Secção da conduta - 6.0*4.0
Caudal máximo - 515 m3/s




