UTILIZAÇÕES - Abastecimento/Rega
LOCALIZAÇÃO
Distrito - Évora
Concelho - Évora
Bacia Hidrográfica - Guadiana
Linha de Água - Rio Degebe
DADOS GERAIS
Promotor - INAG
Projectista - DGRAH
Construtor - SOPOL
Ano de Projecto - 1976
Ano de Conclusão - 1982
CARACTERÍSTICAS HIDROLÓGICAS
Área da Bacia Hidrográfica - 267 km2
Precipitação média anual - 635 mm
Caudal integral médio anual - 44000 x 1000 m3
Caudal de cheia - 980 m3/s
Período de retorno - 500 anos
CARACTERÍSTICAS DA ALBUFEIRA
Área inundada ao NPA - 2770 x 1000m2
Capacidade total - 15280 x 1000m3
Capacidade útil - 14780 x 1000m3
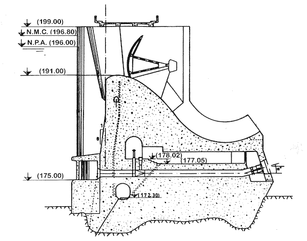
Nível de pleno armazenamento (NPA) - 196 m
Nível de máxima cheia (NMC) - 196,8 m
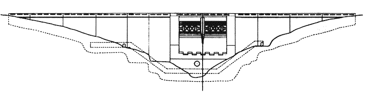
CARACTERÍSTICAS DA BARRAGEM
Betão - Gravidade
Altura acima da fundação - 30 m
Altura acima do terreno natural - 28 m
Cota do coroamento - 199 m
Comprimento do coroamento - 160 m
Fundação - Xistos e grauvaques
Volume de betão - 32,27 x 1000 m3
DESCARREGADOR DE CHEIAS
Localização - Centro
Tipo de controlo - Controlado
Tipo de descarregador - Sobre a barragem
Cota da crista da soleira - 196 m
Desenvolvimento da soleira - 2 x 10 m
Comportas - 2 comportas sector
Caudal máximo descarregado - 609 m3/s
Dissipação de energia - Trampolim
DESCARGA DE FUNDO
Localização - Talvegue
Tipo - Através da barragem
Secção da conduta - d 1000 mm
Caudal máximo - 11,7 m3/s
Controlo a montante - Comporta
Controlo a jusante - Válvula de jacto oco
Dissipação de energia - Jacto oco e fossas de erosão




